欢迎您来到上海欣敏机械设备有限公司
首页
神钢空压机
微油螺杆空压机
VS/AG/SG系列 15~90KW
VS/AG系列 110~250kW
无油螺杆空压机
干燥机
ORION好利旺
DH多明尼克汗德
Hankison汉克森
三浦锅炉
LX系列
CZI系列
真空泵
DEC系列
GXS
成功案例
联系我们
专业的技术、规范的管理、踏实的态度、优质的服务
Work hard and serve every customer
13916006099
欢迎来电 随时洽谈
产品中心
专业空压机方案解决专家
全部
ORION好利旺
DH多明尼克汗德
Hankison汉克森
中型不锈钢过滤器
大型不锈钢过滤器
大型冷冻式空气干燥机
中·小型冷冻式空气干燥机
交钥匙工程一体化服务
13916006099
Turnkey engineering integration service
立即咨询
综合,设计,销售,安装一条龙服务
根据客户实际工况,设计锅炉与空气压缩机系统联动,空压机产生热能通过余热回收,返回给锅炉或者客户用水;
甚至用蒸气驱动空压机代替电能驱动空压机,从而大幅降低空压机能耗等等。
从设计规划空压机站与锅炉房,到后期设备与管道的安装,压力容器报检,交钥匙工程,绝不追加费用,让客户省心 省力。
01
优质 稳定 可靠
不忘初心
整机三年质保。
因为质量过硬,所以敢于承诺。
先解决故障,再谈其他。“压缩机停机”意味着“客户的事业和业务暂停”。压缩空气即是生命线,对压缩机而言,“不停机”、“不损坏”可谓是最基本,也是最重要的价值所在,认真倾听客户的心声,急客户所急,做好口碑。
03
服务 服务 服务-
安全环保
降低碳排放的大趋势下,节能尤为重要。压缩机占工厂总功耗的20%~25%。从产生压缩空气的机构到管道、储罐、乃至实际使用压缩空气的现场,
我们在所有流程中都全力追求节能。除了提升压缩机主体的节能性能外,我们还提出毫不浪费地输送压缩空气所需的仪器和设备方案,并通过提供实现进一步节能的专业知识,超出制造商的范畴,从多个角度为降低能源成本做出贡献。
02
节能 可视化一体
我们的优势
不断自问“对客户而言,什么才是真正有价值的解决方案”,一丝不苟地完成各种挑战,
这就是“我们的出发点”,也是“我们的优势”!
现场勘查
技术交流
设计制图
工厂出货
现场安装
售后服务
交钥匙工程
服务流程
/ Service process
13916006099
关于我们
上海欣敏・优质高效・客户至上・遵信守约
上海欣敏机械设备有限公司
上海欣敏机械设备有限公司 成立于2006年,位于魔都上海。日本神户制钢(KOBELCO)空气压缩机指定的一级代理商,主要从事日本神钢牌空气压缩机、冷冻干燥机、吸附式干燥机、精密过滤器等空气净化系统的销售及维修、保养专业配套服务、安装调试服务。
查看详情
查看详情
成功案例
成功案例
成功案例
成功案例
产品知识
关注行业新闻・了解最新资讯
17
2021-11
空压机节能,从储气罐和管道开始!
空压机节能,是现在空压机销售的主要手段,也是企业提高产品竞争,降低成本的重要手段。空压机的节能,可以从多个方面来进行。不仅是单纯的买一台节能空压机,你还可以从储气罐和管道,这两方面进行节能。
空压机清洗保养方法大全(值得收藏)
在实际应用中,空压机的工况环境常常比较复杂,粉尘、油污以及各种颗粒物。空压机使用时间长了,内部会有油垢、积碳、沉淀物、锈迹等,假如用过不同品牌润滑油的空压机,还会有类似沥青的黑胶物。因此有必要定期清洗,将机头、油漆桶、散热器、油管内部,以及各类阀门等都清洗一番,达到消除安全隐患的目的。
2021-11-17
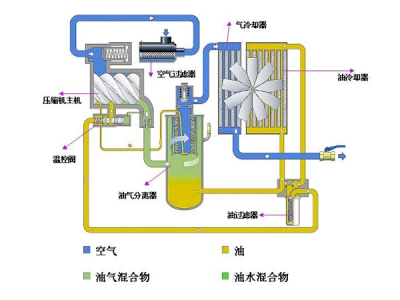
神钢微油式螺杆空气压缩机操作规程
1.通电①接通主电源。②接通漏电保护断路器,同时确认控制器的电源指示灯亮灯。2.压力设定①在用户界面主菜单上找到【设定】,点击【设定】进入。②在设定菜单中找到【压力设定】,点击【压力设定】进入。③查看各项设定是否符合要求。如需变更,点击右下角的【变更】。④如需设定压力,请点击显示数字的对话框,变更数据后,点击【ENT】即可。
2021-11-17
螺杆式空压机日常使用注意事项
本文主要是来介绍下螺杆式空压机日常使用注意事项和空气压缩机维修保养前的准备工作。一、要认识润滑油的重要性,需定期换油:空压机专用油是半合成油,其使用寿命通常是3000—4000h.注意油的质量,运行中注意油位,运行中油位指示必须在绿色区域,运行中要重点控制油温,避免油箱内油中含水。
2021-11-17
交钥匙工程一体化服务
13916006099
Turnkey engineering integration service
立即咨询
13916006099
电话:021-64605692
传真:021-64607009
邮箱:LesLie@shxinmin.com
微信扫码 随时洽谈
首页
神钢空压机
干燥机
三浦锅炉
真空泵
成功案列
联系我们
服务热线:
本站使用
百度智能门户
搭建
管理登录
沪ICP备10214865号-1
微信